oh ma lord. my mouth is watering thinking about that.
I wish!
Would be a dream tbh but alas,
Not meant to be 
I’ll run one on Wednesday when I’m home from my vacation. 
Ok cool,
Nvidia Drivers are due Tuesday so I look forward to seeing the improvements.
I have been a bit busy, so haven’t as yet!
Will update you when I can!
Help,
Just like my issue in the GOW Ultimate Edition I’m stuck at 30fps with an
RTX2080Ti Trio
Intel Core i7 5820k
Gigabyte GA-X99 SLi motherboard.
I can’t work out why I’m locked at 30fps!
I have the same GPU as you!
Just checking you are talking about general gameplay?
Have you changed your frames in the Nvidia control panel or the Gears menu to 30?
Yeah,
Make sure you check settings and make sure you haven’t accidentally toggled a cap on FPS.
Yeah, the campaign only runs at that… Everything is unlimited in the Gears options menu. I’ll check the control panel but I don’t think so…
Running on a 4k TV as opposed to a monitor shouldn’t make a difference. I’ve had games running at 90 fps on this TV.
I have an RTX 2080 Ti with i9-9900K and I am capping my fps to 90 and everything on ULTRA except The motion blur I turn it off and my GPU is only 47% there’s no advantage going 240 fps or 144 fps I’ve done the math it’s not worth it
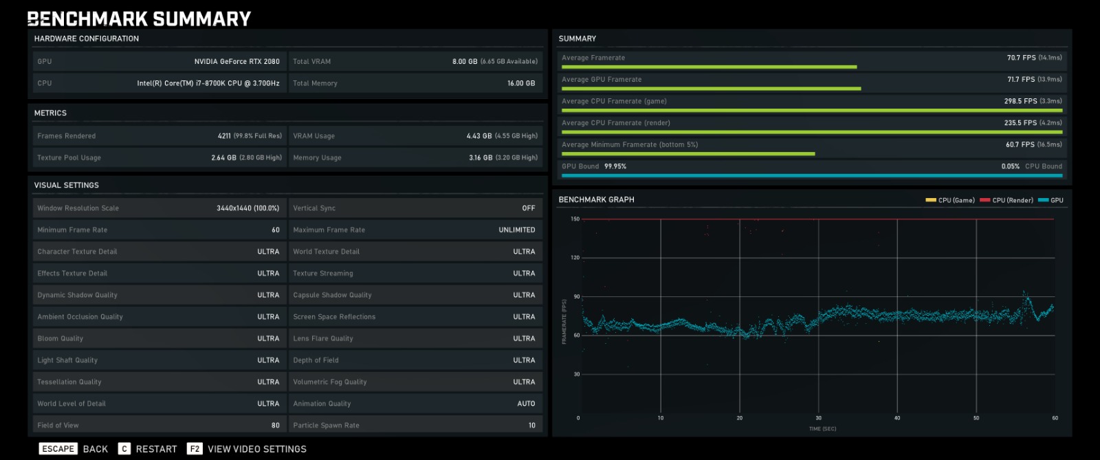
As you can see, this is running on a 1440 ultrawide screen, and everything on ultra. It doesn’t dip under 60fps and is 99% GPU-Bound.
Hope this helps people get an idea of what to expect from an ultrawide setup.
I have a laptop with a RTX 2070 and in i7 9750 GPU. It’s 1080p widescreen and 240hz. If I bench that, I imagine I’ll have to severely scale back the graphics quality to see the full refresh rate… Might post later if I try it.
Wow solid!
I was playing Campaign today.
Everything Insane & Ultra at 1440p and I was 100 - 144 FPS.
(144 Lock On).
Was very happy.
But your CPU scores are excellent!
Hi all, here are both my benchmark and my wifes. I have the more powerful computer (4770k @4.3ghz/16gb ram/ 3gb gtx780) and yet my computer performs so much worse than my wifes (3820 @3.8ghz/24gb ram/2gb gtx660ti.
These are both comparisons with the same exact setting as my wifes. Initially i thought my computer was performing low because the recommended settings were much higher than my wife’s, but when i turned everything down, it still plays horrible.
Anyone have an idea what could be causing this? After veiwing everyone else’s benchmarks, its clear my GPU is droping frames so much (notice how much blue is spread, where as everyone else’s appears to be tightly packed).
Also, ive run 3dmark on both our machines, and my machine beats the wifes score by close to double, and plays back much smoother. Is it possible that gears 5 is just not optimised for my setup?
I’ve had to set everything no low on my computer to get close to my wife’s performance, i still cant match her performance though,Even on low setting, some of the textures appear to be struggling to show (hair sometimes appears overblown white).
Any help and advice would be great. (ive checked background tasks, and nothing appears to be running, if anything, my wifes computer has more background tasks running than mine)
Hmmm,
Same Drivers?
Wifes machine has nvidia drivers dated May 2019, I initially had July 2019 drivers, but after the bad performance, i updated to the latest nvidia drivers dated August and the results was still the same. In 3D mark my machine easily outperforms the wifes, but with Gears 5, it runs very bad. 
Turn off Maximum Framerate and try again?



