Wow,
That’s very good performance!
I’ll update mine later.
Wow,
That’s very good performance!
I’ll update mine later.
ok scratch the last post, here is a retest using 436.30 drivers to be consistent with everyone else. I have now done the test on full Ultra (Recommended settings)
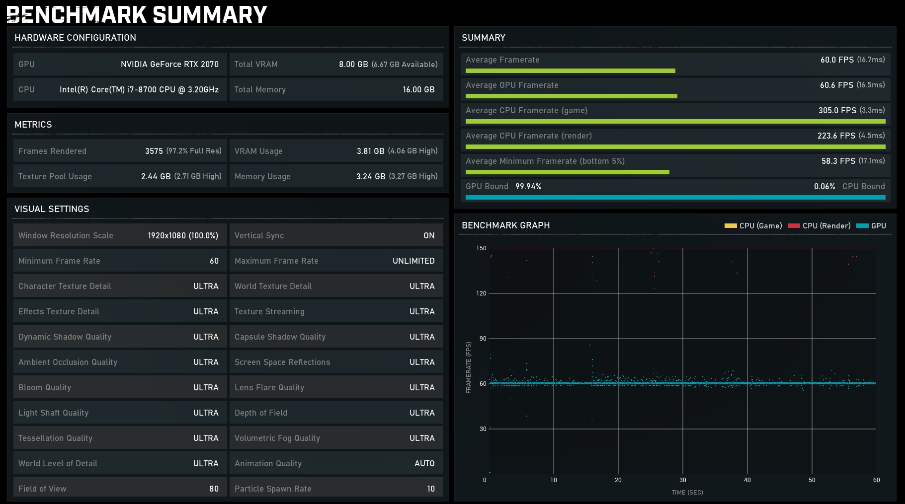
8700K @5ghz, 1080 Ti Aorus - 1440P 144hz Gsync
Will be re-editing to post AMD performance shortly:
Ok AMD benches are up:
Ryzen 5 3600X / RX 5700 Red Dragon @ 1440P 144hz Freesync (ASUS) - Recommended Settings:
Nice,
Your 8700K is very strong indeed!
Ehhh I think you have an absurd view on high end games these days. Gears 5 is a high tech, top of the line game made on one of the best game engines in the business. It runs VERY high specs/visuals/effects, and still we get VERY high FPS for what we are seeing.
If you think Gears 5 at full specs should run 150-200 fps on current hardware, you need to play other games with the same visuals (almost noone), and see just how good Gears 5 are doing compared to them.
Gears 5 are running absurdly fast, considered the settings we can use (High/Ultra)!
First off, it was just an observation and comment.
It’s not massively different from 4 but yes, it’s an upgrade rather than a huge “next gen” title.
It still looks as expected for this generation of games.
I mean, games like Uncharted 4, God of War and The Last of Us Remastered look amazing even when locked to a console.
But…
This is exactly how it runs on my hardware 
180-240 FPS.
I wouldn’t say “absurdly” fast.
It does run fast though.
I’m hearing the Nvidia Drivers didn’t actually do anything for people so that was a disappointment.
From what I see from the first screen shot, you have about 125 avg fps on a 2080 TI, that is not 180-240 as you say you had in GoW4.
Several games on console ‘cheats’ to perform as they do, but its hard to see/know. Many games on both console and PC may look very good, but if you had seen the actual specs/detail level, you would see that they are far lower then in this case Gears 5. As far as I can remember, Gears 5 is the game where you can set TRUE Ultra settings, and still get very good FPS. Even other Unreal Engine games usually cannot do this.
In GoW 4+5 on PC you are in control, and can set all the settings yourself. And we can basically max all settings (and get an amazing result), and still get very high FPS, this is NOT normal on PC. Its possible due to the Unreal Engine + TC has customized it heavily I suspect, also fine tuned it to Win10.
I can post my result when I get home (if I remember to do so). I run a 2070, Ultra settings (custom) and very nice FPS.
Well just an update on my situation that I mentioned previously with my wifes computer (less powerful than mine) performing better than mine. Issue has been fixed. Heres the summary of what I went through"
Now heres the interesting part:
I was about to leave the graphics cards swapped because performance was better for both of us, but I was still wanting to know what the issue was. Once I reinstalled my GTX780 into my machine… wait for it… it started performing at it should… getting solid 60fps, and I can even bump up the quality and still get 60fps.
So basically, it appears that swapping the graphics cards, installing drivers, then swapping the graphics cards again somehow cleared the issue. Very very strange, but happy that i’m getting awesome gameplay!
Still unsure what would’ve caused the issue, maybe others here might know. Thanks again Envii for the tips on troubleshooting the issue, it somehow fixed the issue.
Hi Pendant, check out my post above on how my issue similar to yours was resolved, though you will need a random graphics card lying about.
If you scroll a bit further back and look at my earlier post my benchmark looked very similar to yours with the frame rates being all over the place which ruined gameplay. It was the only odd benchmark around because most benchmarks have the fps (blue dots) tightly packed.
Hope your issue gets fixed.
I think I just fixed the issue although can’t say if it will revert. I used DDU on my drivers for a clean start and let windows update install the initial driver, no updates, no geforce experience and now I have a stead 60fps! Give that a go, it worked for me!
That’s campaign.
I’m talking MP.
Gears 4 Campaign is as 144FPS pretty much all the time (locked).
Gears 4 MP was 200-240FPS.
Gears 5 Campaign (Insane and Ultra 2K) is 100-144 (locked).
Gears 5 MP is 180-240FPS.
Hope that clarifies.
No problem,
You know what,
It could have just needed a “re-seating”.
So GPU taking out and just slotting back in or maybe helped dislodge some Dust/Buildup.
But I’m really glad it’s sorted and you’ve got it working as it should be 
First (retail) bench, with no overclock on CPU or GPU.
Edit, turned VSync off for a more accurate result (whoops).
Nice !!
I wanna see the OC one 
Will do a bunch of OC versus results over the next few days 